A system of accountability empowering you with your own data.
When you instantly see the impacts of your actions on your energy usage it's much simpler to take responsibility and reduce. Once True Hybrid Energy has you set up you will finally be able to make informed decisions.
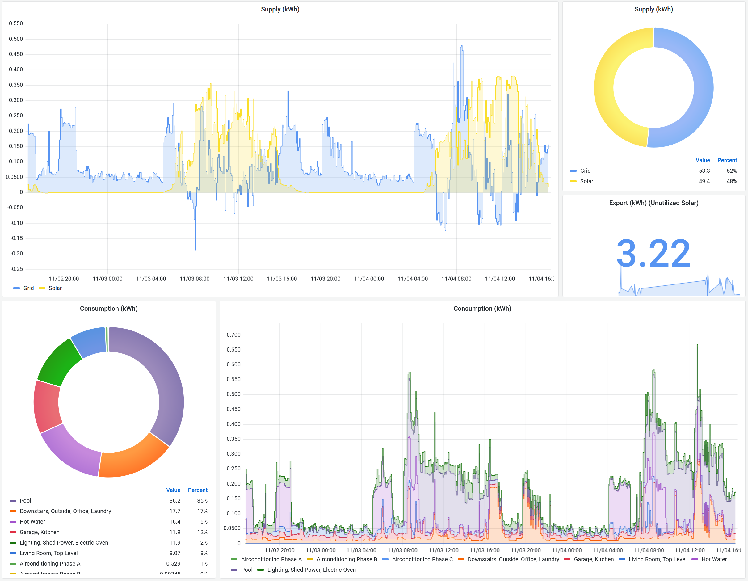
Live measurements of every circuit when ever, where ever
Your data is yours from day one, at a level of detail never delivered before
No need to go looking, receive automated reports in a timeframe you prefer
True Hybrid Energy
Don't wait for the bill at the end of summer to find out the pool pump was working overtime
Monitor right down to the circuit. Or further with our Mircoampere level.
Unified views and reports of your consumption and generation.
Have solar or batteries? See how you are actually utilising yearly, daily, hourly, 5 minutes ago.
Packages
We highly recommend taking advantage or our Open kilowatt package and joining us in sharing our energy data to further research.
kilowatt
One Time
From
Open killwatt
One Time
From
Mircoampere
Monthly Package
Testimonials
Only a few people have gained access so far and they're not used to having this level of detail.
Active users
Installs
Circuits monitored
Kilowatt hours